preview preview
Нова функція

Слухай статті з Respeecher

Нова функція дозволяє слухати статті в зручному форматі завдяки технології від Respeecher. Насолоджуйтесь контентом у будь-який час – у дорозі, під час тренувань або відпочинку.
preview
00:00 00:00
Наступні статті
    Завантажується
    Голос
    Вибір голосу
      player background
      Вибір голосу
        Наступні статті
          Завантажується
          00:00 00:00
          СТАРТАПИ

          «Цифрова вакцина» проти відтоку клієнтів. Як працює український стартап Journy.io

          27 Квітня 2026, 08:34
          9 хв читання
          Юлія Ткач Головна редакторка, авторка і ведуча подкасту «Хто ці люди».
          Режим читання збільшує текст, прибирає всю зайву інформацію зі сторінки і дозволяє зосередитися на матеріалі. Тут ви можете вимкнути його в будь-який момент.
          Режим читання

          Режим читання збільшує текст, прибирає всю зайву інформацію зі сторінки і дозволяє зосередитися на матеріалі. Тут ви можете вимкнути його в будь-який момент.

          У межах рубрики «Хто ці люди» Vector дає можливість засновникам розповісти про свій проєкт: його продукт, маркетинг, монетизацію, інвестиції та плани. Цього разу на «трибуні» команда українського стартапу Journy.io. Їхній продукт — Web SaaS платформа, розроблена для вирішення проблеми відтоку клієнтів. 

          Головна редакторка Юлія Ткач розпитала співзасновників Юрія Кудина та Юрія Лапіна про особливості продукту, просування, інвестиції та подальші плани.

          Як з’явилась ідея

          У Journy.io двоє співзасновників:

          • Юрій Кудин, відповідальний за продукт та операційну діяльність. Понад 18 років досвіду в інженерії, побудові команд, програмному та проєктному менеджменті, трансформаційному консалтингу, а також на лідерських позиціях в інженерії в публічних американських компаніях із понад 5000 співробітників. Продовжує консультувати SVP Engineering американської iGaming компанії. Має сім років досвіду ведення власного бізнесу.
          • Юрій Лапін, відповідальний за розвиток бізнесу. Понад 20 років у побудові команд, програмному та проєктному менеджменті, а також трансформаційному консалтингу. Керував аутсорсинговим бізнесом для європейських клієнтів і очолював консалтинговий департамент однієї з п’яти найкращих аутсорсингових компаній України. Очолював напрям COO та Transformation Office в iGaming-компанії, був залучений до процесу підготовки до продажу та виходу на IPO. Має шість років досвіду ведення власного бізнесу.

          До цього стартапу співзасновники понад 15 років працювали разом в кількох компаніях.

          Згодом команда запустила консалтингову групу в данській аутсорсинговій компанії Ciklum. Пізніше очолили COO & Transformation Office у SBTech (iGaming, B2B, ринок Європи). Згодом компанія виросла до рівня продажу DraftKings, а після злиття вийшла на NASDAQ.

          Увесь цей час команда думала про запуск власного бізнесу. Зрештою, його запустили в екосистемі Atlassian Австралійська компанія з розробки програмного забезпечення для IT-індустрії, найбільш відома завдяки своїм продуктам Jira і Confluence. — Release Management Apps (B2B-рішення для управління релізами). Бізнес розвивався, але засновники хотіли вийти з тіні маркетплейсу та рости експоненційно.

          «Release Management зростав органічно. Проте ми зрозуміли, що не контролюємо конверсію та відтік клієнтів, а отже не можемо гарантувати ефективне використання коштів, інвестованих у рекламу та інші канали зростання», — каже Лапін.

          Так у 2024 році з’явився Journy.io. Засновники не створювали його з нуля: систему почали розробляти бельгійські фахівці, які залучили seed-раунд близько 500 000 євро. У 2024 році команда придбала всі наявні напрацювання та розвинула і адаптувала систему під своє нове бачення. Розвиток Journy.io фінансується коштом бізнесу Release Management.

          Кудин пояснює: «Будь-який SaaS-продукт чи мобільний застосунок стикається з проблемою відтоку клієнтів. Уявімо засновника компанії Петра, який із командою докладає максимум зусиль для залучення нових користувачів. Але наприкінці року він бачить, що значна частина клієнтів припинила користуватися продуктом. У результаті клієнтська база не зростає або навіть зменшується. Це особливо критично в B2B-сегменті, де клієнтів менше, а цикл залучення довший, і кожен клієнт має високу цінність для компанії».

          Таких засновників як Петро багато: за статистикою, у зрілих компаніях у корпоративному сегменті щорічно втрачають від 2% до 10% клієнтів, а на початкових етапах становлення — до 40–60%.

          Рішення використовують також на Atlassian Marketplace.

          Окрім засновників, у команді є Head of Growth, full-time-розробник та ще один part-time-розробник. Тестуванням і частково клієнтською підтримкою займається part-time-QA-інженер.

          Планують найняти Business Development / Sales-спеціаліста та Product Marketing-спеціаліста.

          Продукт та аудиторія

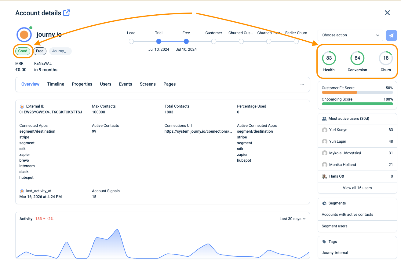
          Journy.io — це B2B Web SaaS-платформа, розроблена для вирішення проблеми відтоку клієнтів. Вона агрегує всі доступні дані про клієнта (продуктова аналітика, дані з CRM, служби підтримки, прямих повідомлень тощо) та ідентифікує сигнали потенційного відтоку на ранньому етапі. Система або автоматично проводить дії щодо утримання клієнта, або проактивно ескалює цей кейс команді клієнта.

          Як це працює:

          1. Journy.io отримує інформацію про активацію кожної функції продукту, аналізує частоту використання, патерни поведінки, а також корелює ці дані з термінами наступної оплати та відкритими кейсами у службі підтримки.
          2. На основі цього розраховуються три основні показники:
            • Загальне здоров’я клієнта.
            • Ступінь готовності клієнта купувати дорожчий пакет послуг (Conversion).
            • Ступінь ризику відтоку клієнта (Churn Risk). Також система може розраховувати глибину онбордингу, використання продукту тощо. Вона визначає сигнали, що вказують на покращення чи погіршення використання, та ідентифікує ризикову зону найближчим часом.
          1. Отримавши цю інформацію, Journy.io проактивно залучає клієнта різноманітними діями. Наприклад, система може:
            • Запропонувати документацію щодо проблемної функції.
            • Запропонувати консультацію спеціаліста.
          2. Підказати, як краще використати конкретні функції.
            • Запропонувати знижку, якщо інші варіанти вичерпані.
              Для комунікації використовуються різні канали: email, push-повідомлення в інтерфейсі клієнтської програми або інші види сповіщень.

          Платформа також може «вести» нового клієнта, рекомендуючи спробувати наступну функцію в контексті тієї, яку клієнт щойно активував.

          Якщо автоматизовані сценарії утримання не спрацьовують, Journy.io повідомляє про це команду через Slack. При цьому система готує звіт про проблемного клієнта, показує його патерни, причини класифікації в зоні ризику, а також — що важливо для B2B — визначає найактивнішого користувача в компанії та знаходить його в LinkedIn, щоб команда могла зв’язатися з ним і з’ясувати першопричини.

          Цільова аудиторія продукту — малі та середні компанії, які розробляють SaaS-продукти та мобільні застосунки для B2C і B2B: мають 200+ відносно невеликих клієнтів, порівняно невеликий середній чек (що робить ручну взаємодію з клієнтами з боку команди продажів неефективною та вимагає автоматизації процесів), і часто застосовують підхід Product-Led Growth (PLG).

          Типові користувачі (ролі в компанії-клієнті) — засновники, команди Client Success / Revenue Operations, продакт-менеджери.

          Зараз стартап має 10 платних і три безплатних клієнти.

          Бізнес-модель та просування

          B2B Web SaaS-платформа працює через місячну та річну підписки. Є чотири пакети: Free, Growth, Scale та Enterprise. Середні тарифи — 200 євро і 400 євро при річній підписці або 240 євро і 480 євро при помісячній оплаті. Enterprise в середньому становить 2000 євро на місяць. Команда пропонує 30-денний пробний період. Ціна залежить від кількості активних користувачів клієнта.

          Основний канал просування — сайт, тематичний блог, YouTube-відео та Google Ads.

          «На початку ми скористалися хайпом навколо PLG і створили власний PLG Index компаній, що принесло нам непоганий трафік. Пізніше ми змістили фокус у напрямку Customer Success та Revenue Operations.

          Зараз експериментуємо з маркетплейсами, де зазвичай є залежність від конкретної платформи та обмежені інструменти для CRM і Customer Success. Також розглядаємо власні інтеграції з провідними CRM, маркетинговими та аналітичними системами як елемент просування — тобто просування через value-add-інтеграції.

          Є ще один канал, який ми поки намагаємося зрозуміти: чи це наша конкурентна перевага, чи потенційне обмеження. Ми — європейська компанія і зберігаємо дані в Європі. Більшість наших конкурентів виросли завдяки венчурному фінансуванню, тому і вони самі, і їхні дані розташовані в США», — додає Кудин. Наразі команда проходить акселераційну програму Mission Possible.

          Інвестиції 

          Як згадувалося вище, проєкт має seed-інвестиції в розмірі близько 500 000 євро і наразі фінансується коштом сайд-бізнесу засновників: «Наразі ми дотримуємося консервативної фінансової стратегії та обмежуємо витрати до моменту, коли будемо повністю готові до масштабування — і поточних ресурсів для цього нам достатньо. На етапі масштабування ми плануємо залучення зовнішніх інвестицій, уже маючи чітке розуміння напрямів використання коштів і прогнозованого ROI».

          Плани

          Наразі команда опрацьовує кілька гіпотез масштабування. Окрім того, є виклик адаптувати систему до сучасних очікувань клієнтів у напряму ШІ.

          Третім пріоритетом є нарощування можливостей інтеграцій, що спростить залучення клієнтів та мінімізує перешкоди під час масштабування. І, звичайно, побудова «єдинорога».

          Більше про це

          01 Хто ці люди

          Спростити медіамоніторинг. Як створили український стартап MediaDog

          Додати в закладки

          Будь-яку статтю можна зберегти в закладки на сайті, щоб прочитати її пізніше.

          Знайшли помилку? Виділіть її і натисніть Ctrl+Enter

          Партнерські матеріали

          10 людей vs 200: чому масштабування робить обід окремим робочим процесом і як команді позбутися зайвого навантаження?
          01 БІЗНЕС
          10 людей vs 200: чому масштабування робить обід окремим робочим процесом і як команді позбутися зайвого навантаження?
          Спокій — нова розкіш: як будувати систему передбачуваних перевезень — кейс YourTransfer
          02 БІЗНЕС
          Спокій — нова розкіш: як будувати систему передбачуваних перевезень — кейс YourTransfer
          Чому критичну інфраструктуру важко захищати і як дрони-перехоплювачі стають частиною системи оборони цих об’єктів
          03 Defense
          Чому критичну інфраструктуру важко захищати і як дрони-перехоплювачі стають частиною системи оборони цих об’єктів
          Відкриття Smartass Garage: як колишній промисловий об’єкт на Подолі перетворили на новий фітнес-простір?
          04 БІЗНЕС
          Відкриття Smartass Garage: як колишній промисловий об’єкт на Подолі перетворили на новий фітнес-простір?
          Завантаження...